0371-60973370
随着我国经济社会的持续快速发展,我们面对的现实却是水资源的短缺,这就要求我们必须做到节约用水,增加重复用水量,提高水的重复利用和循坏使用率。中水作为重复用水的重要组成部分,必须得到特别关注。
中水处理
中水因用途的不同处理方式
1. 一种是将其处理到饮用水的标准而直接回用到日常生活中,即实现水资源直接循环利用,这种处理方式适用于水资源极度缺乏的地区,但投资高,工艺复杂。
2. 另一种是将其处理到非饮用水的标准,主要用于不与人体直接接触的用水,如便器的冲洗,地面、汽车清洗、绿化浇洒,消防,工业普通用水等,这是通常的中水处理方式。根据中水水质要求,采用成熟的膜处理系统,出水达到生活或工业用水水质标准。
3. 工业上可以利用中水回用技术将达到外排标准的工业污水进行再处理,一般会加上软化器,RO,EDI/混床等设备使其达到软化水,纯化水,超纯水水平,可以进行工业循环再利用,达到节约资本,保护环境的目的。
中水回用处理设备系列
WYZ型微机自控游泳池循环水处理设备
YDQ型游泳池电动吸污器
HYF-BAF工艺中水处理设备
DCW型污水处理设备
A/A/O型污水处理生物脱氮除磷装置
FC型多功能废水处理及
QF型组合式高效气浮装置
YSF型高效油水分离器
ZL G型膜生物中水处理机
HC型中水处理设备
DCG型污水回用处理设备
MSC型成套含煤废水处理系统
GHT型活性炭过滤器
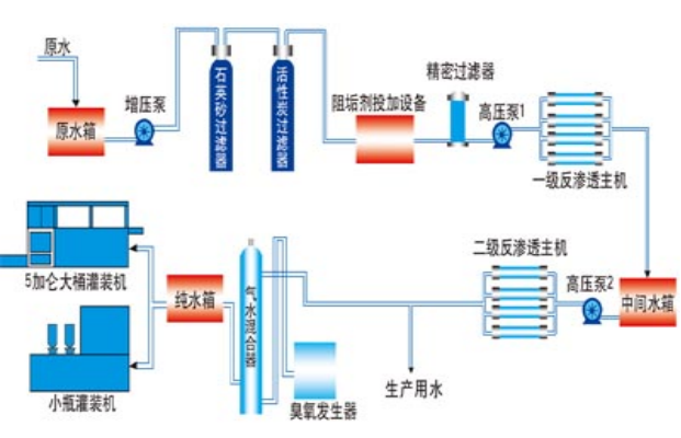
中水回用设备

1.原水泵:
增压泵:为过滤器提供足够的压力。一般选用南方特种不锈钢水泵,此水泵有噪音,运行稳定,特久耐用等特点。原水泵压力一般需要达到2-3kg
2.多介质过滤器:
有效截留水中大颗粒杂质、悬浮物、泥沙,降低水的SDI(污染指数)值。多介质过滤器一般由压力容器、操作架
及耗材构成。中水回用压力容器材质选用碳钢材质罐体。
3.活性炭过滤器:
用于吸咐水中的异味、余氯,微粒杂质及有机物等有害物质,有效地降低水的色度,改善水的口感。
4.精密过滤器:
用于截留一些前两道过滤后留下的一些大的颗粒。(如下图)精密过滤器内装PP滤芯,滤芯过滤精度为5us.
5.超滤系统:
超滤是一种加压膜分离技术,即在一定的压力下,使小分子溶质和溶剂穿过一定孔径的特制的薄膜,而使大分子溶质不能透过,留在膜的一边,从而使大分子物质得到了部分的纯化。超滤原理也是一种膜分离过程原理,超滤利用一种压力活性膜,在外界推动力(压力)作用下截留水中胶体、颗粒和分子量相对较高的物质,而水和小的溶质颗粒透过膜的分离过程。
通过膜表面的微孔筛选可截留分子量为3x10000—1x10000的物质。当被处理水借助于外界压力的作用以一定的流速通过膜表面时,水分子和分子量小于300—500的溶质透过膜,而大于膜孔的微粒、大分子等由于筛分作用被截留,从而使水得到净化。也就是说,当水通过超滤膜后,可将水中含有的大 部分胶体硅除去,同时可去除大量的有机物等。
6.反渗透系统:
反渗透主机是中水回用设备的主要部分,它由高压泵、RO膜壳、反渗透膜 、冲洗电动载、进水电动阀、取样阀、流量计、水质在线监控仪表、自动控制系统组成。在中水回用系统中反渗透是最核心的部分,中水回用系统中的反渗透有别于纯水系统的反渗透,在中水回用系统中需要选用抗污染能力强 的膜元件, 这类膜元件耐压高、抗污染能力强,中水回用系统中的反渗透必须在选用这类膜元件,否则产水将很快下降。